Tracking your Re-Enrolment Status

The OpenApply Team
The OpenApply Team
  • Updated
  • On the Re-enrolment dashboard

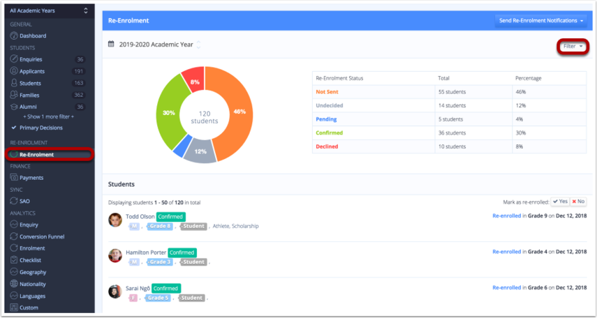
Under the Re-enrolment tab, you can easily track and monitor the re-enrolment status across the whole-school or by grade-level using the Filter at the top right hand corner of the screen.

The Re-enrolment dashboard is sorted to show which students have declined or confirmed re-enrolment in chronological order.

  • On the applicant profile individually

To check a student’s re-enrolment status, go to a student’s profile. 

You will find the Re-enrolment Status displayed on the right-hand panel.

 

Via Analytics

Navigation
Left-hand menu > Analytics > Enrolment

Instructions

  1. Select the target academic year, example: 2026-2027
  2. Optionally select an enrolment date. This shows projected student numbers on a specific day
  3. Review re-enrolment (RE) status columns
    • Confirmed RE - students returning
    • Pending RE - invited but no response
    • Undecided RE - families still deciding
    • Declined RE - students not returning
  4. Compare against overall enrolment indicators
    • Newly Enrolled & Total Confirmed
    • Places Offered vs Capacity
  5. Apply filters or export data as required
Share

Was this article helpful?

5 out of 5 found this helpful